在Web3时代,加密钱包不仅仅是存储数字资产的地方,它们还充当着”网关”让用户能够访问整个去中心化生态系统——从去中心化金融(DeFi)交易和NFT收藏到参与DAO和质押。在数百个Web3钱包中,MetaMask已经成为最熟悉和最广泛使用的名称之一,成为全球数千万用户的默认选择。
让我们在本文中探索有关MetaMask的一切!

1. 概述与形成背景
MetaMask是一个由ConsenSys在2016年开发的去中心化(无托管)加密钱包。它允许用户在以太坊和其他与EVM兼容的区块链(如BNB链、Polygon、Arbitrum以及Optimism)上存储、管理和互动数字资产。
MetaMask不仅仅是一个钱包,它被视为进入Web3世界的网关:直接连接到数千个去中心化应用(DeFi、GameFi、NFT市场、DAO),支持代币交换、以太币质押,甚至通过集成合作伙伴进行法币购买。

作为浏览器扩展(Chrome、Firefox、Brave……)和移动应用(iOS、Android)均可使用。由于其便利性、无缝集成和庞大的社区,MetaMask已成为全球使用最广泛的Web3钱包,拥有数千万的活跃月用户。
2. 代币与商业模式
MetaMask一个关键区别在于,与许多其他项目不同,它没有发行官方代币。虽然大多数钱包和去中心化金融(DeFi)协议发行代币以吸引社区并激励使用,MetaMask迄今为止仍然专注于开发其产品和生态系统。

尽管没有代币,MetaMask仍然通过可持续的收入模式运营:
主要收入来源——MetaMask Swap:内置的代币交换服务为每笔交易向用户收取少量费用(约0.875%),这直接贡献了MetaMask的收入。
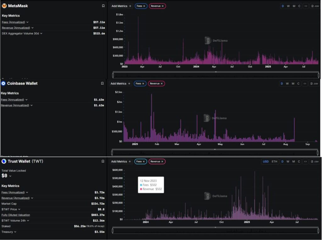
经验证的财务结果:根据DeFiLlama,MetaMask每年产生大约$5700万的收入。在过去30天中,其聚合器记录了超过$5.15亿的交易量,证明了MetaMask不仅仅是一个钱包,还是一个”DeFi交易网关”每月处理数亿美元。
多样化服务:除了交换,MetaMask还扩展到以太币质押,并通过第三方合作伙伴集成法币进出通道。这些服务提升了用户便利性,同时为平台创造了额外的收入来源。
3. 优势与劣势
我已总结出以下优缺点!
优势:被广泛采用且拥有强大社区、与以太坊虚拟机(EVM)生态系统高度兼容、具备全面的功能生态系统、由ConsenSys支持。
劣势:受限于兼容以太坊虚拟机(EVM)的区块链、安全性依赖用户自身、与直接在去中心化交易所(DEX)交易相比,兑换费用更高、目前还没有原生代币。
这些优缺点突显了MetaMask的主导地位,但也显露出其缺陷,可能为竞争对手打开大门。
4. 机会与威胁
机会:快速发展的Web3趋势、拓展对非EVM区块链的支持、潜在的代币发行、构建Snaps和SDK、与传统金融服务对接。
威胁:竞争激烈的格局、日益增加的监管压力、漏洞与网络钓鱼攻击、服务收费与用户体验(UX)、区块链技术的快速变化节奏。
总体而言,MetaMask处于领先地位,但如果未能及时创新,它也面临被取代的风险。增长机会巨大,但挑战同样严峻。
5. 行业竞争对手
在这篇文章中,我将重点关注两个最著名的竞争对手:Coinbase Wallet和信任钱包。

MetaMask:收入与费用(年化):~ 5710万美元;30天去中心化交易所聚合器交易量:~ 5.156亿美元
Coinbase Wallet:费用(年化):~ 163万美元;收入(年化):~ 163万美元
信任钱包:费用(年化):~ 372万美元;收入(年化):~ 372万美元
从财务角度来看:
MetaMask在收入方面显著超越了信任钱包和Coinbase Wallet两个。
MetaMask:~5710万美元/年
信任钱包:~372万美元/年
Coinbase Wallet:~163万美元/年
这意味着MetaMask的收入几乎是信任钱包的15倍,超过Coinbase Wallet的35倍。
那么MetaMask凭借今天出色的收入,是否有足够的力量维持其第一的位置,还是信任钱包和Coinbase Wallet将来会逐渐缩小差距?
本网站所有区块链相关数据与资料仅供用户学习及研究之用,不构成任何投资建议。转载请注明出处:https://www.lianxinshe666.com/2025/09/27/metamask%e6%b7%b1%e5%ba%a6%e8%a7%a3%e6%9e%90%ef%bc%9aweb3%e4%b8%96%e7%95%8c%e7%9a%84%e7%ac%ac%e4%b8%80%e9%92%b1%e5%8c%85%e5%a6%82%e4%bd%95%e7%bb%9f%e6%b2%bb%e5%b8%82%e5%9c%ba/